热核聚变要解决的两个主要问题是;第一,如何将等离子体加热到足够高的反应温度;第二,如何将有充分高密度的高温等离子体约束足够长的时间。低杂波是目前用来进行非感应电流驱动和加热的有效手段。
为了实现受控热核聚变,需要将等离子体加热到足够高的反应温度。传统的加热方式是欧姆加热,但是在欧姆加热过程中,随着等离子体温度的升高,等离子体的电阻率越来越小,这样加热效率也就越来越小,仅仅采用欧姆加热并不能达到反应堆的温度,必须采用其他加热方式,这些方法称之为辅助加热。辅助加热包括中性束注入加热(NBI),离子回旋加热(ICRF),电子回旋加热(ECRH)以及低杂波电流驱动(LHCD)。在这些辅助加热方法中,低杂波电流驱动最为成功,驱动效率最高,是目前国际上实现托卡马克稳态运行的主要手段。
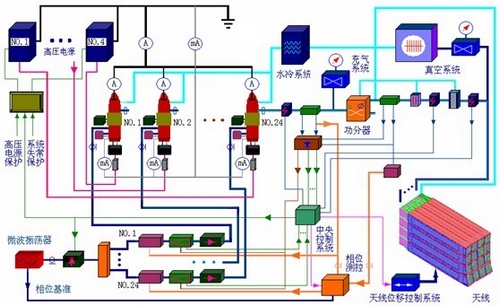
低杂波系统就是向托卡马克等离子体中以低杂波模式耦合波能量的系统,目的是为了在EAST全超导托卡马克上维持长脉冲、稳态的等离子体放电。我所低杂波系统从90年底初期开始建设,历经几代人的努力,现在已经拥有2.45G 4MW和4.6G 6MW两套微波加热系统,如此大功率的微波加热系统,在国际上处于领先水平。该系统主要由微波源、传输线、多结波导阵天线、高压源系统、水冷系统、低杂波数据采集以及控制系统和保护系统组成。低杂波电流驱动系统的建设围绕上述七个部分开展的, 每一部分在完成后都经过独立调试, 再在假负载上进行联合调试, 最后低杂波系统整体装配至EAST 装置上, 开展相关物理实验。

图1 低杂波系统概况
1.微波源
微波源的核心器件是速调管,一个系统中有多路速调管,速调管由同一个微波振荡器激励, 微波振荡器产生微波信号经过一个PIN控制开关输送到两个1分10路的功率分配器, 由功率分配器分配的20路小信号分别经过数控移相器、前级放大器和微波隔离器, 馈入至速调管放大器的输入腔,用以激励速调管放大器;通过天馈线系统耦合给托卡马克等离子体。每5只速调管由一台负高压电源供电, 速调管管体、收集极和天馈线系统都采用水冷却, 整个低杂波系统设有完备的测量、采集、控制和保护系统。
2.传输线系统
微波传输系统的作用是把速调管放大器输出的微波能量馈送到耦合天线的输入端口。传输线系统由20 路30~40米长的波导传输线组成, 每路传输线传输100kW的微波能量。从单波型主模(TE10) 工作、极限传输功率以及传输损耗三个方面考虑, 低杂波传输线系统采用WR430标准波导结构。为了提高系统的通波能力, 要求整个传输系统气密性良好, 均可以充有1.5~2个大气压的干燥空气或者氮气。针对整个低杂波系统的要求, 每路传输线包括1只高功率微波铁氧体环行器、2只双定向耦合器、1只3dB 功分器和1只大功率水负载、3只打火探测器、30~40米长的WR430 矩形波导、30~40 米长的WR430 矩形波导和2 只隔直器。
3.多结波导阵天线
天线是低杂波系统最终与托卡马克相连接的重要部件。为了使天线发射的微波能量能够沉积到托卡马克等离子体所要求的位置, 从而非常有效地驱动电流, 天线必须采用特殊的结构。低杂波天线采用相控多结波导阵形式。多结波导阵天线由20个主波导单元组成, 每个主波导又被一个一分八的功分器分成8个有源子波导, 相邻的两个主波导单元间插入一个无源子波导, 为了保护天线端口免受等离子体电流灼烧和高能粒子轰击, 在天线端口处要设置保护限制器。限制器采用石墨材料, 石墨表面溅射碳化硅涂层, 石墨限制器通过柔性石墨纸, 以螺钉紧固于铜制热沉上。

图2 低杂波系统布局图
4.高压源系统
在低杂波系统中, 需要参数不同的电源为微波源供电, 主要有速调管灯丝电源、磁场电源、钛泵电源、速调管阴极负高压电源及给微波源驱动级各器件供电的前级电源。灯丝电源提供0~13V连续可调交流供电, 以加热灯丝的阴极, 使阴极溢出发射电子; 磁场电源为磁场线包提供20~25A的恒流供电, 产生1700~2000高斯的磁场约束、聚焦速调管内高能电子束, 磁场线包电流波纹度小于1%; 钛泵电源提供4500V的直流供电给钛泵, 维持速调管内高真空。20只速调管由四套高压源供电, 每台高压电源可以输出- 35kV/40A, 脉冲长度可以在0~1000秒的范围内调节, 而电压的波纹度和稳定度都可以控制在1%以内。实验中实时监测每个速调管的收集极、管体对地电流, 一旦速调管内部发生打火时, 保证在150 微秒内关断高压。
5.水冷系统
低杂波系统在高功率稳态运行时, 系统会因为欧姆损耗产生大量的热量, 如果这些热量不及时散出去, 会使系统不稳定, 有时还会造成致命性的影响, 如积聚在陶瓷窗口的热量会造成陶瓷窗的击穿, 从而破坏托卡马克的真空环境。因此系统配有可循环水冷却装置来及时带走产生的热量。
6. 数据采集系统
在低杂波系统中,需要处理需输入输出功率信号、各个控制模块信号,总控信号,触发信号、电流信号等,如此庞大的处理量,需要专门的工控机系统、网络系统来支持这样的应用。
7. 保护系统
低杂波保护系统分为发射保护系统和光纤打火检测保护系统。发射保护系统能迅速关断高压源和速调管射频输入驱动。如果发射保护系统检测到速调管阴极电流超过7.5A、管体电流超过250mA、冷却水流量过小等任何一种异常情况, 发射保护系统迅速关断高压源和速调管之间的联系,保护速调管不被破坏; 一旦射频保护系统检测到高反射信号, 如速调管输出窗口打火、高功率铁氧体环行器打火、系统驻波比超过预设值等任何一种异常情况出现, 发射保护系统迅速关断速调管射频激励。响应时间在ns级别。
EAST全超导托卡马克实验中, 低杂波系统发挥了预期的作用, 实现了几项大的实验目标。伴随着低杂波系统的不断升级改造,相信低杂波系统在未来的核聚变应用中将发挥越来越重要的作用。